Page 2 sur 3
Re: pont tournant
Posté : 25 mars 2019 20:37
par Christou
Pour te donner une idée, le temps de rotation réaliste du pont dure 1mn en environ pour un tour complet. Tu remarqueras que la commande de la rotation avec un transfo avec rhéostat permet un réglage fin à vue.
https://www.dailymotion.com/video/x74sh7a
https://www.dailymotion.com/video/x74sg82
Re: pont tournant
Posté : 25 mars 2019 22:07
par pascalou55
bonjour Christou
superbe les vidéos
donc il faut que je trouve le bon coefficient de réduction ainsi que les pignons qui vont aller
moteur 4tr/min pignon menant 10 dents , pignon mené 40,50 dents

?
ou montage direct et alimentation avec un transfo à rhéostat ?
cordialement
Pascalou55

Re: pont tournant
Posté : 25 mars 2019 22:32
par pascalou55
est ce qu'un transfo comme çà fait l'affaire
https://www.conrad.fr/p/regulateur-de-v ... 79-1311274
si oui je serais content
pascalou55

Re: pont tournant
Posté : 25 mars 2019 22:52
par Christou
Oui. Le mien fonctionne avec un Disjoncta 1500 Jouef. Il y en a d'occase sur EBay pour quelques euros. Il y a une photo sur mon fil "Mon projet de réseau époque III" page 47.Les boîtiers ont été repeint en noir mat, après démontage, à la bombe d'un magasin de bricolage .
Re: pont tournant
Posté : 26 mars 2019 09:25
par pascalou55

- Numériser 7.png (9.28 Kio) Vu 9205 fois
Re: pont tournant
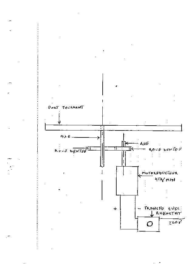
Posté : 26 mars 2019 09:27
par pascalou55
voilà le plan du montage que je voudrais faire
dites moi vos remarques ou commentaires je suis ouvert à tout
pascalou55

Re: pont tournant
Posté : 26 mars 2019 10:46
par Christou
Si tu choisis la solution simple pour ne pas dire simpliste comme moi cela marche. L'inconvénient c'est la position des voies à vue. Pour la position de l'axe central cela va être difficile. Le pont est guidé par deux parties qui sont des disques cylindriques qui s'emboitent . Je vais t'envoyer des photos complémentaires.
Re: pont tournant
Posté : 26 mars 2019 11:48
par pascalou55
j'avais pensé à mettre un roulement entre le pont et la fosse
Re: pont tournant
Posté : 26 mars 2019 12:00
par Christou
Tu verras sur la photo le disque d'alimentation des rails du pont qui y feront obstacle.
Re: pont tournant
Posté : 26 mars 2019 13:04
par Jean-Luc92
Une discussion sur ce sujet en 2012 :
viewtopic.php?t=177802&start=15
Re: pont tournant
Posté : 26 mars 2019 15:39
par Christou
Effectivement il y a du grain à moudre pour pascalou55.
Re: pont tournant
Posté : 26 mars 2019 15:50
par pascalou55
je commence à mouliner doucement

Re: pont tournant
Posté : 26 mars 2019 19:05
par pascalou55
je pense avoir trouvé le système pour alimenter les deux rails du pont tournant sans passer par le centre
il faut placer deux rails en fond de fosse prés de la crémaillère sans que ceux ci ne se touchent les alimenter comme un rail normal et sous le pont à l'une des extrémités fixer deux lamelles de contact et les brancher au rails du pont tournant ce qui permet de ne pas passer par le centre ou il y aura l'axe de rotation
Re: pont tournant
Posté : 26 mars 2019 19:18
par Christou
Voici de détail du dessous du pont manuel. Sous le pont il y a un disque platine comprenant deux secteurs pour l'alimentation de chaque file de rail inséré dans un cylindre en plastique qui s'emboite dans le cylindre de la fosse.
Dans la fosse , deux plots alimentent les secteurs du pont
Le cylindre se déboite:
Vue sur les extrémité du pont manuel:
coté moteur
coté entée sortie en sachant que la sécurité exige l'entrée sur le pont à l'opposé de la cabine. Les contacts d'origine sont démontée et m'ont servi pour mon pont. J'ai équipé un galet d'axe métallique, celui en plastique était cassé
Avant montage j'avais fait les photos du mien. Adjonction de lest, peinture, patine, vitre dans la cabine, manivelle de secours (celle coté rail a été supprimée car se prenant dans les gabarits parfois trop larges des locos vapeur).
Attention le carré de la cabine a son damier à l'envers (corrigé!)
Cabine enlevée:
Re: pont tournant
Posté : 26 mars 2019 20:10
par pascalou55
re Christou
superbes photos vivement le mois prochain
moi de mon coté j'ai fait mouliné mon cerveau et j'ai trouvé la solution finale je pense

- Numériser 8.png (10.56 Kio) Vu 9148 fois